Také Vás nebaví nabíjet auto dlouhé hodiny? Potřebujete operativně rychle nabít a vyrazit na cestu? Máme pro Vás širokou škálu DC nabíječek od 30 kW do 1280 kW, s možností nabíjení jednoho, dvou nebo i více vozidel současně.
Nabíječka systému Wattsonic
09/12/2025
Systém Wattsonic generace 3, kromě mimořádně povedeného designu, přináší stále další funkce pro maximální komfort uživatelů. S rozvojem elektrických vozidel všech kategorií se množí požadavky na pohodlné nabíjení.
Součástí systému Wattsonic je samozřejmě velmi pohledná nabíječka 11 kW.
Výhodou je také jednoduchá instalace, kterou snadno provede každý elektrikář s příslušnou kvalifikací.
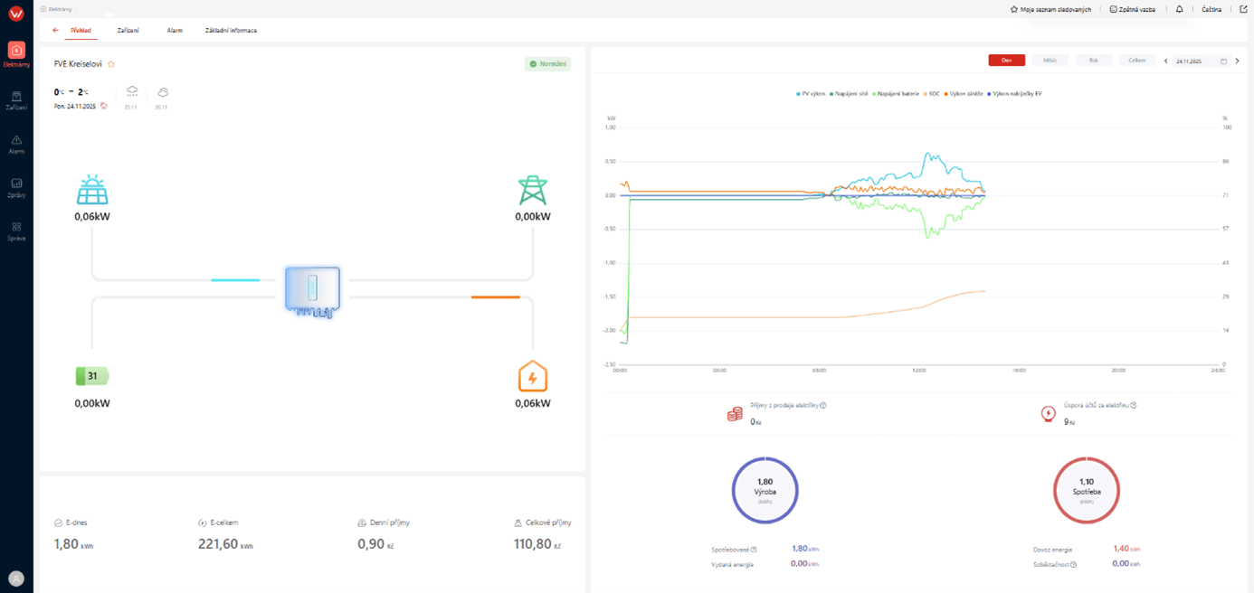
Systém Wattsonic pracuje s nabíječkou naprosto organicky, umožňuje sledování a ovládání v aplikaci (nebo v prohlížeči) společně s celým fotovoltaickým systémem.
Standardem jsou dva režimy nabíjení, jeden rychlý (Fast) a druhý, k přírodě šetrný (Green).
I samotné nabíjení vozidla může být ovládáno s ohledem na potřeby uživatele. Pokud chcete, můžete zakázat nabíjení vozidla z baterií.
Kromě oblíbené mobilní aplikace můžete odkudkoli ovládat svůj systém i v běžném prohlížeči.
Pro další možnosti AC a DC nabíječek, fotovoltaických systémů, úložišť a dalších, nás kontaktujte na níže uvedených kontaktech. Je velmi pravděpodobné, že budeme mít vhodné řešení pro každého uživatele.
Zobrazit datový listMohlo by Vás zajímat
informace o připravovaných veletrzích, školeních, novinkách, speciálních cenových nabídkách a různých zajímavých akcích.
Na přelomu léto/podzim 2025 proběh Seminář UPS v Praze a v Brně. Hlavním tématem bylo řešení záložních zdrojů pro PBŘ a datová centra a informace o převratné nové technologii pro výkonovou elektroniku zdrojů UPS na bázi karbidu křemíku (SiC).
S příchodem zimy připomínáme doporučení pro nastavení funkce SOC Reset, která je určena pro dlouhodobou údržbu baterií Wattsonic. Pravidelné používání této funkce pomáhá udržovat baterii v dobré kondici a zároveň předcházet problémům s kolísáním hodnoty SOC.
Vidět znamená věřit — a teď si naše energetická řešení Wattsonic můžete prohlédnout v 3D přímo před sebou.
Režim ToU, zkratka pro „Time of Use“ (Doba použití), je nový pracovní režim střídače a monitorovacího systému Wattsonic. Režim ToU lze využít k nastavení odlišných pracovních režimů v různých časových intervalech.
BMS a baterie 3. generace umožňují díky nové řídící elektronice a novému software paralelní provoz až tří bateriových úložišť s jedním střídačem.






